Search
Establishing restricted data access based on specific levels within a hierarchy offers several advantages that enhance context and effectiveness in analysis. By aligning data access with hierarchical levels, organizations can ensure that individuals only access information relevant to their roles and responsibilities.
This targeted approach provides a better context for analysis, as users are presented with data pertinent to their area of expertise or authority. Let’s see how to set up a hierarchy and share data effectively.
1. Navigate to the Hierarchy section under Property Settings.
2. Click New Hierarchy.
3. Provide a name and description. Then, click Save & Continue.
You can choose to set up the hierarchy levels by importing a CSV file or adding them manually.
4. Click Add Levels to proceed with setting up manually.
5. Enter a name for the hierarchy level and click Save.
6. Click the ‘+’ icon of a level to create sub-level.
7. Choose the Parent level, and provide a name for the sub-level. To add more sub-levels, click Add More.
Once the required sub-levels are added, click Save.
You can further add sub-levels to any previously created level by clicking the ‘+’ icon against the corresponding level.
You can now view all the levels added to the hierarchy.
You can choose to edit or delete a level by clicking its 3-dot icon and proceeding with the corresponding option.
A custom employee property with the hierarchy levels’ keys as values will be automatically created when a hierarchy is built.
While adding employees to the Employee Directory, make sure you designate their hierarchy level by assigning a value to the corresponding field.
A custom variable will be automatically created when a hierarchy is built.
While sharing a survey, pass this custom variable with the hierarchy level’s key as a value to establish mapping with the corresponding level.
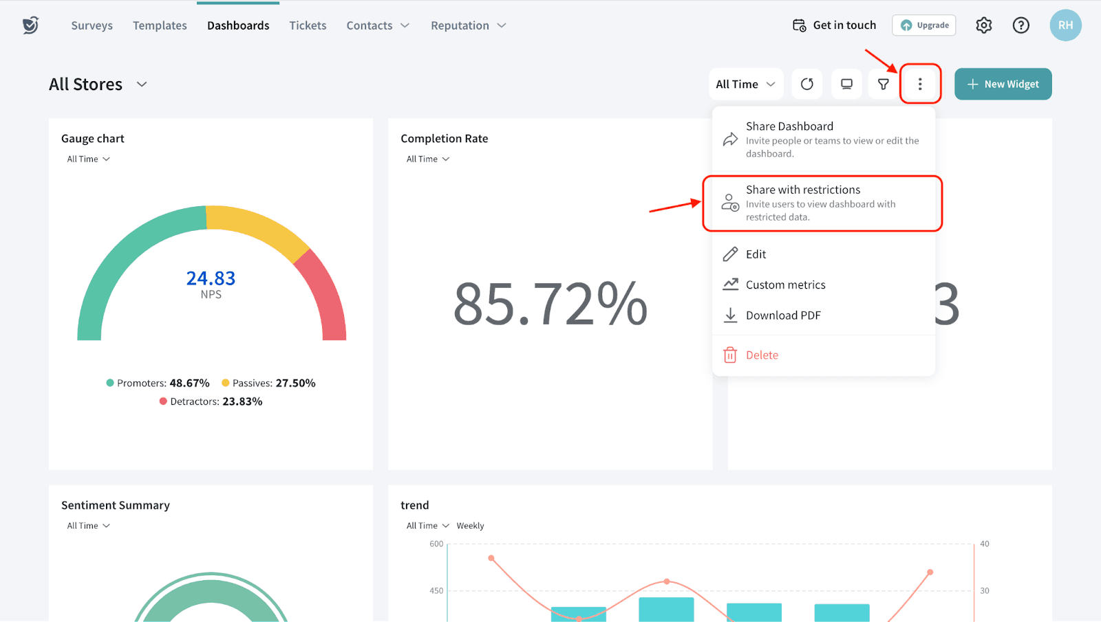
1. Navigate to your dashboard. Click the 3-dot icon and choose Share with restrictions.
2. Choose a hierarchy to apply the data restrictions.
3. Select the smart list of employees to whom the dashboard has to be shared and click Done.
4. Click Apply Restriction to share the dashboard.
The employees in the chosen employee list will receive an email with a link to view the dashboard with restricted data.
Please reach out to us if you have any questions. We’re just a chat away!
Powered By SparrowDesk